创洁轩铜材防锈液||铜材抗氧化剂
陕西创洁轩新材料技术开发有限公司
主营:不锈钢酸洗钝化液,不锈钢酸洗钝化膏,不锈
2024/12/2
碳钢酸洗钝化液【碳钢无缝管、铁件通用钝化液】
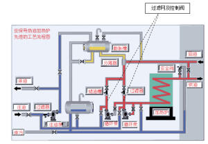
模温机清洗剂_导热油在线清洗剂
江苏吉特能源科技有限公司
主营:各类导热油清洗剂
导热油清洗剂_导热油炉清洗剂
不锈钢酸洗钝化液
苏州达维斯新材料有限公司
主营:不锈钢钝化液 不锈铁钝化液 铜材钝化液
2024/11/19
不锈钢钝化液
工厂生产香芹酚植物提取物香料油蒸汽蒸馏法提取
江西恒诚天然香料油有限公司
主营:天然香料油,药用辅料,植物提取物,农副产
2024/11/14
工厂供应淡黄色油溶性白芥子油芥末油香料油
工厂生产 供应植物提取物 芝麻油 香料油 调
2024/11/13
供应山茶油 茶籽油 天然植物精油 食品级香料
工厂供应蒸汽蒸馏沙棘果油香料油植物精油食品级
2024/11/6
供应生姜油单方精油化妆品原料泡脚暧身精油
红花籽油saffloweroil植物精油红花
2024/10/12
工厂供应蒸汽蒸馏沙棘果油香料油植物精油食品
不锈钢焊道清洗机能解决客户反馈焊道洗发白问题
2024/8/17
山东纯水管道钝化是否可以用不锈钢钝化液钝化?
纯铜电器配件氧化皮光亮清洗剂--不含铬酸
推荐一款使用寿命长的铜材化学抛光液
广东工业表面清洗剂厂家亚光环保科技有限公司
东莞市亚光环保科技有限公司
主营:工业清洗剂、除锈剂、切削油、钝化剂、研磨
2024/4/18
不锈钢303专用钝化液,盐雾120小时不锈的
2024/3/20
不锈钢环保钝化液 不锈钢材质可过1000小时
苏州昆山无锡不锈钢酸洗钝化液哪里有卖呢?
耐高温的铜材抗氧化剂的工艺
2024/3/11
成都不锈钢酸洗钝化膏工作原理
一款能清除铜表面氧化物焊斑的铜材氧化皮清洗剂
铜材抗氧化剂,铜材钝化液 铜材钝化液的工艺是
201做什么处理盐雾能提高,做不锈钢钝化处理
2024/3/7
201不锈钢钝化液提高盐雾测试的施工方案
不锈钢钝化液解决钝化难题
西安不锈钢酸洗钝化液使用方法
304纯化水管道的酸洗钝化处理工艺
2023/12/20
不锈钢物料输送管道的酸洗钝化处理方案
乐泰7629气溶胶电子触点清洗剂干燥蒸发快清
宁波格洛国际贸易有限公司
主营:汉高乐泰官方授权经销商:厌氧胶、瞬干胶、
2023/11/30
为什么不锈钢管道需要做酸洗钝化处理?
2023/11/17
创洁轩提供不锈钢管道酸洗钝化工艺
不锈钢酸洗钝化液在纯化学管道中的应用案例
创洁轩铜材酸洗抛光亮液的应用范围
2023/11/2
铜材酸洗抛光液的成分及注意事项
介绍铜材化学抛光液的成分、工作原理、使用方法
导热油系统结焦不用愁用这个清洗剂马上搞定
淄博浩远环保科技有限公司
主营:导热油清洗剂、金属清洗剂、原油清洗剂、煤
2023/10/31
提供药厂304纯水管道钝化的技术服务方案
2023/10/19
创洁轩304医疗管道钝化液处理工艺
不锈钢管道就使用创洁轩牌酸洗钝化液钝化
药厂的管道钝化工艺中使用不锈钢酸洗钝化液钝化
不锈钢封闭剂|金属封闭剂|不锈钢防锈液|防锈
2023/9/27
不锈钢环保钝化液 螺丝紧固件钝化液
不锈钢无格钝化液 不锈钢钝化液
哪些制品适合用不锈钢酸洗钝化膏处理焊缝
2023/8/29
山东济南青岛氩弧焊斑清除用不锈钢酸洗钝化液
浙江乐泰LoctiteSF7850工业洗手液
2023/4/24